reqable抓包软件是一款网络封包分析软件,全面兼容Windows、macOS与Linux操作系统,实现无缝协作。面向开发工程师与质量检测专家的产品,使用中间人代理技术框架,完整支持HTTP、HTTPS以及SOCKS等多种网络协议的解析工作,精准重现程序异常时的网络通信状况。内置多种筛选机制,帮助技术人员迅速锁定关键数据包。赶快下载使用吧!
reqable抓包软件如何验证证书
证书的安装入口位于顶部操作栏,点击盾牌图标打开弹窗,首次使用也会在主界面处提示用户进行安装

点击后系统会弹出确认弹窗或者输入账户密码进行授权,按照提示操作确认即可。不出意外的话,证书会自动安装成功;如果自动安装失败,可以切换到手动安装的Tab按照步骤手动安装。

安装完成后就会提示安装成功,如下图所示:

reqable抓包软件如何用来抓包
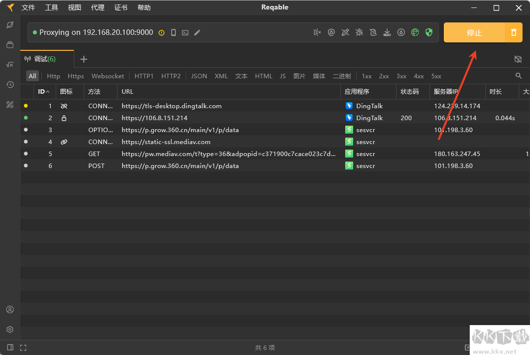
证书装好后就可以进行抓包操作了,先不要开启Reqable客户端上的抓包按钮,以免到时数据多太乱,分不清自己抓的包是哪个

最好先把电脑上的所示进程关闭下,这样以名应用程序或浏览器发送请求,比如这里抓取浏览器中百度上搜索自己的ip时的数据包,如下图红色区域所示,要抓取到数据包中的这条数据

这时我们开始Reqable客户端抓包按钮,然后在浏览器上刷新刚才的界面,然后返回到客户端上点击停止

接着我们就可以很快拿到谷歌浏览器刚才抓到的分析数据了

另外这里强调一直浏览器抓包时如果关闭浏览器代理是抓取不到的,例如小编电脑上的360是关闭了代理,所以他不会被代理抓包软件抓到

reqable抓包软件软件亮点
1、多协议流量解析
依托成熟的MITM中间人代理技术,捕获并解析应用流量。兼容适配HTTP/HTTPS/SOCKS4/SOCKS5等各类代理协议,同时全面支持HTTP2协议,助力精准复现问题场景。
2、多样过滤工具
提供多样过滤工具,涵盖应用、域名、数据类型、书签及多条件自定义检索等方式,帮你在海量数据里精准定位所需内容。
3、灵活创建请求测试
可从流量记录、API合集、cURL命令等多类渠道创建API测试请求。Reqable具备完备的REST API测试能力,支持编辑请求参数、请求头、请求体及权限配置等操作。
4、请求响应差异对比
Reqable内置多款开发辅助工具,其中请求/响应对比工具可将不同请求与响应的数据差异可视化呈现,助力快速锁定问题根源。
5、重写、断点与脚本拓展
可自定义重写规则与断点条件,或编写Python脚本,实现请求及响应数据的拦截处理、修改与模拟,适配各类测试需求。
6、兼顾实用性与视觉体验
支持暗色、亮色两种主题模式,搭配11种强调色及15种代码配色方案,满足不同使用习惯与视觉偏好。
7、桌面与移动端协同联动
无需手动设置Wifi代理,即可自动将手机流量转发至桌面端解析处理。这一功能攻克了移动端API调试痛点,有效提升终端开发效率。
reqable抓包软件更新日志
[FIX]API将%20转换为+的错误。
[FIX]一个错误,重复传输编码和内容编码将导致重复解码。